# wget https://sourceforge.net/projects/tcl/files/Tcl/8.4.19/tcl8.4.19-src.tar.gz
# tar zxvf tcl8.4.19-src.tar.gz
# cd tcl8.4.19/unix && ./configure
# make
# make install
# 回退到基目录下在执行一下操作
# wget http://sourceforge.net/projects/expect/files/Expect/5.45/expect5.45.tar.gz
# tar zxvf expect5.45.tar.gz
# cd expect5.45
# ./configure --with-tcl=/usr/local/lib --with-tclinclude=../tcl8.4.19/generic
# make
# make install
# ln -s /usr/local/bin/expect /usr/bin/expect
# 安装完成之后运行expect命令,查看是否安装成功。
# expect
expect1.1>
新增dmhs的相关属性,注意enableType类型 需要区分源端以及目的端
[root@p4-oakdmdb02 dm_exporter]# vi application.yml
spring:
application:
name: dm-prometheus
server:
port: 9200
##ip识别错误时使用
ip:
##主机的hostname
hostname:
##告警保留时间(分钟)
alarmSaveTime: 5
##大key的保留时间(表空间使用 分组)
bigKeySaveTime: 720
##会话等待的检测时间(分钟) 检测会话等待值 sql传参
waitingSessionTime: 5
##是否屏蔽特殊项 0 不屏蔽 1屏蔽 (屏蔽定时任务、sql超时)
specialCheck: 1
dmdbms:
jdbcUrl: jdbc:dm://127.0.0.1:5236
username: SYSDBA
password: SYSDBA
dmhs:
## 0 不启动 1 cpt源端 2 目的端
enableType: 0
installBinPath: /home/dmdba/dmhs/bin
management:
endpoints:
# 关闭所有的检查项
enabled-by-default: false
web:
exposure:
# 暴露监控接口,*为全部接口
include: 'prometheus'
# 不暴露接口
# exclude: 'info'
base-path: "/"
# 对外暴露prometheus接口并擦好看更多健康信息
endpoint:
prometheus:
enabled: true
health:
show-details: always
## 关闭内置的检查项
metrics:
enable:
jvm: false
logback: false
files: false
tomcat: false
executor: false
disk: false
uptime: false
integration: false
trace:
http:
enabled: false
logging:
config: classpath:log4j2.xml
工具自动生成,此脚本做参考
#!/usr/bin/env bash
/usr/bin/expect << EOF
set timeout 3
spawn /home/dmdba/dmhs_new_20230925/bin/dmhs_console
send "cpt\r"
send "exit\r"
expect eof
EOF
工具自动生成,此脚本做参考
#!/usr/bin/env bash
HS_BIN_DIR=/home/dmdba/dmhs_new_20230925/bin
SCRIPT_DIR=/prometheus/dm_exporter/export_script
LOG_FILE=$SCRIPT_DIR/hs_console.txt
RESULT_FILE=$SCRIPT_DIR/hs_console_result.txt
cd $HS_BIN_DIR
sh $SCRIPT_DIR/get_hs_console_info.sh >$LOG_FILE
sed -i 's/\x1B\[[0-9;]*m//g; s/\x0D$//g; s/\^M\$//g' $LOG_FILE
CheckPointTime=`cat $LOG_FILE |grep "checkpoint time"|awk -F " : " '{print $3}'|awk -F " " '{print $1,$2}'|awk 'NR==1{print}'`
echo 'CheckPointTime='$CheckPointTime'' > $RESULT_FILE
CurrentLogTime=`cat $LOG_FILE |grep "current log time"|awk -F " : " '{print $2}'|awk -F " " '{print $1,$2}'|awk 'NR==1{print}'`
echo 'CurrentLogTime='$CurrentLogTime'' >> $RESULT_FILE
[root@p4-oa15dmdb01 export_script]# cat hs_console_result.txt
CheckPointTime=2023-10-13 11:41:21
CurrentLogTime=2023-10-13 13:28:10
[root@Zabbbix prometheus-2.35.0]# vim prometheus.yml
# my global config
global:
scrape_interval: 1m # Set the scrape interval to every 15 seconds. Default is every 1 minute.
evaluation_interval: 1m # Evaluate rules every 15 seconds. The default is every 1 minute.
scrape_timeout: 1m # scrape_timeout is set to the global default (10s).
# Alertmanager configuration
alerting:
alertmanagers:
- static_configs:
- targets:
- 127.0.0.1:9093
# Load rules once and periodically evaluate them according to the global 'evaluation_interval'.
rule_files:
- "rules/*.yml"
# - "rules/*_alerts.yml"
# A scrape configuration containing exactly one endpoint to scrape:
# Here it's Prometheus itself.
scrape_configs:
# The job name is added as a label `job=` to any timeseries scraped from this config.
- job_name: "prometheus"
static_configs:
- targets: ["localhost:9090"]
- job_name: "dmdbms_bgoak_dw"
metrics_path: "/prometheus"
static_configs:
- targets: ["192.63.97.93:9200","192.63.97.94:9200"]
labels:
cluster_name: '办公OAK'
[root@Zabbbix rules]# vim custom_test.yml
- alert: 备库重做日志内存堆积过高
expr: dmdbms_rapply_sys_task_mem_used >= 512000000
for: 15s
labels:
severity: 警告
annotations:
description: "主机:{{ $labels.instance }} 备库重做日志内存堆积过高"
summary: "主机:{{ $labels.instance }}:备库重做日志内存堆积过高,请确认是否正常"
- alert: 备库重做日志线程数
expr: dmdbms_rapply_sys_task_num >= 2048
for: 15s
labels:
severity: 警告
annotations:
description: "主机:{{ $labels.instance }} 备库重做日志线程数过高"
summary: "主机:{{ $labels.instance }}:备库重做日志线程数过高,请确认是否正常"
- alert: HS的进程连接异常
expr: dmdbms_dmhs_process_is_exit == 0
for: 15s
labels:
severity: 警告
annotations:
description: "主机:{{ $labels.instance }} HS的进程连接异常"
summary: "主机:{{ $labels.instance }}:HS的进程连接异常,请确认是否正常"
- alert: HS的checkPointTime超过8h
expr: dmdbms_dmhs_check_point_delay >=0 and dmdbms_dmhs_check_point_delay > 60*60*8
for: 15s
labels:
severity: 警告
annotations:
description: "主机:{{ $labels.instance }} HS的checkPointTime超过8h"
summary: "主机:{{ $labels.instance }}:HS的checkPointTime超过8h,请确认是否正常"
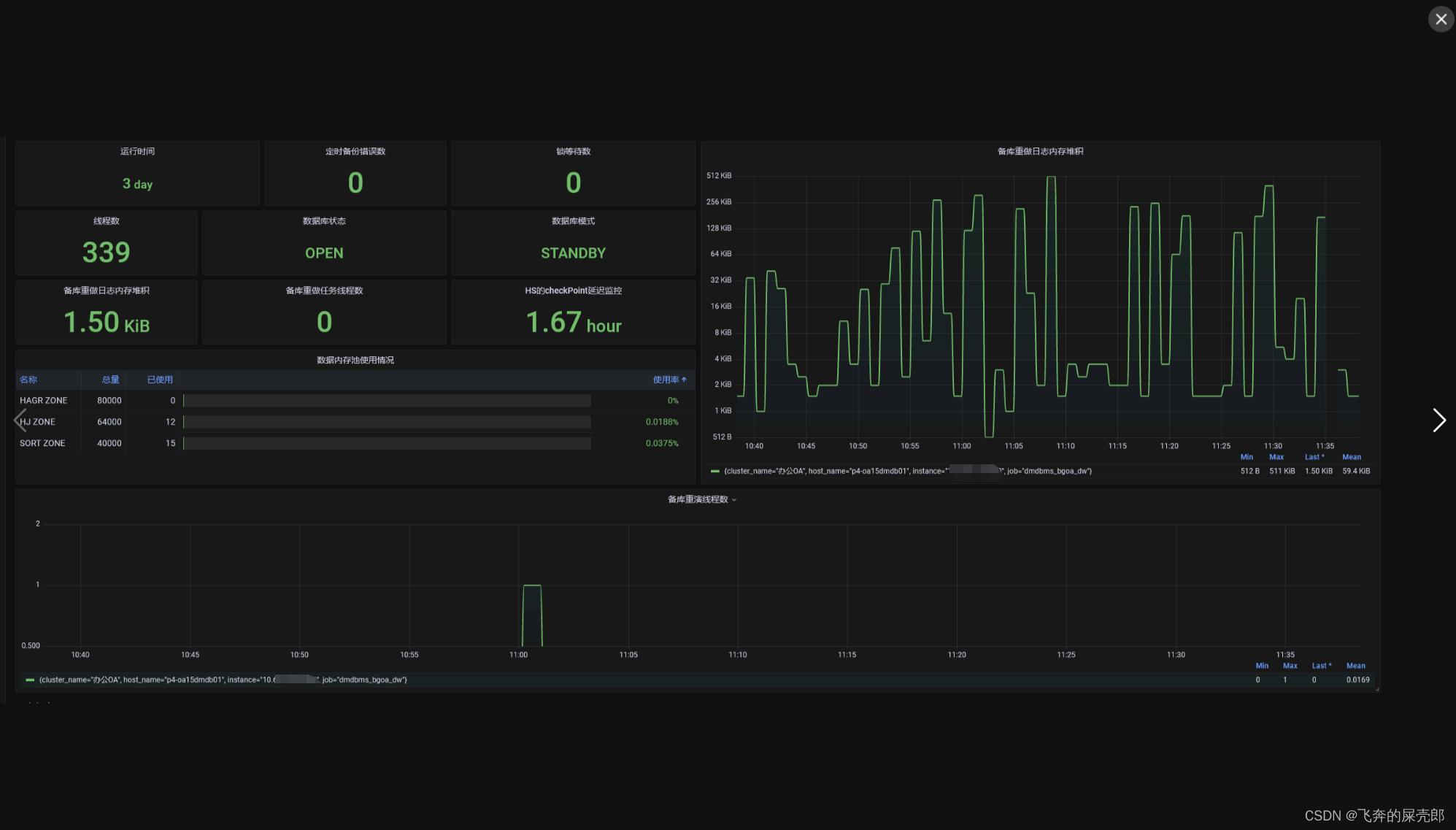
效果如下:




# 安装gcc的依赖环境
yum install gcc-c++