都说没有经历过视频开会的社死瞬间不是合格的打工人,对于项目经理来说,无论是线下会议与还是线上远程沟通,都摆脱不掉高频的开会状态,社死的几率大大增加!毕竟从早到晚一个会议接着另一个会议是常态!

那么项目经理在项目管理中必开的会议都有哪些呢?
项目启动之初,会有项目启动会,目的是明确授权;
项目计划完成后,实施前会有项目开工会议,自上而下地落实项目具体工作;
项目实施过程中,会有项目状态/评审会议,确保项目进度不偏离;
项目实施过程中,还有定期的项目周会,解决项目的风险及问题;
项目结束时,会有项目总结复盘会,总结经验教训,更新知识库。
会议那么多,有哪些问题直击项目经理的小心脏,导致其天天加班开会呢?
往往30分钟的项目短会,总是因为各种各样的问题,拖延到了好几个小时,或者开了好久的会,最后并没有达成预期目的。接下来就列举几个常见的问题:
会议主题不明确,出现跑题的情况,或在相关问题上出现争论太久的情况;
会议目的不明确,例如需要确认进度、汇报、讨论、决策等等;
会议需到场人员未到场,例如没有可以进行决策的人员,会议无法进行决策;
会议的决策落实不力,结束后团队成员不明确自己完成的事项;
会议超过预期时间,在有争议的问题上花费过多时间。
以上只是简要列举了一些项目会议中常见的问题,在实际会议中,可能会遇到更多问题,那么项目经理如何能高效开展会议,达到会议目的,还能节约会议时间呢?
虽然会议的类型众多,但会议的流程万变不离其宗,将会前、会中、会后这几个部分需要掌握的会议技巧学会,项目经理可以实现高效开会。
2.1 会前准备—高效会议的良好开端
会议通知,是会前准备最要的步骤,其中需要包括清晰明确的会议主题、目的、时间、地点、议程(每个阶段的重点以及分配的时间)等。其次是参会人员的确定,明确必须参会者以及非必须参会者;提前发放参会资料,提醒大家提前了解会议内容,罗列出自己的疑问或方案,会上确认。
2.2 会中有节奏持续推进
项目经理需要提前将会议流程规划好,控制好时间,在开场时就明确会议的具体目标,持续推动会议至顺利完成。对于存在分歧无法达成一致意见的问题,应及时转换到下一议题讨论,在结尾时如有时间可继续讨论,或约下次会议。会议结束时及时进行总结,将会议达成一致的核心内容、遗留问题与大家进行确认,做好会议纪要。。
2.3 会后跟进,让决策落到实处
高效的会议,最终需要项目经理有效的进行会后跟进,将决策落实。这就需要会议纪要,明确任务跟进人以及完成时间,将内容及时发给参会人员,确保大家清楚自己的待办事项。如有项目管理系统,可在系统上进行任务的分配,可以确保任务的完成跟进。
高效的会议可以提升项目经理的工作效率,避免持续处于各种会议中的情况。但项目管理在开会时怎么少得了各种项目运营数据?项目经理要得到管理层的支持以及团队成员的配合协作,就需要三方对项目情况的了解保持一致。
而项目数据的整理耗时且容易过时,汇报时又会耗费大量时间,这种情况下借助项目管理工具可以有效避免,节约开会时进行项目情况汇报的时间,高效完成会议。
借助项目管理工具进行项目管理,可以让项目透明化以及可视化,在进行会议时,管理层和团队成员可以轻松掌握与其相关的项目数据,这样可以减轻项目经理的会议资料准备以及沟通的压力。例如:管理层只需要了解项目所处的阶段以及风险问题;而团队成员需要掌握自己详细的项目任务完成进度,了解是否有延误的情况。
3.1 从管理层出发,5分钟全面掌握项目数据
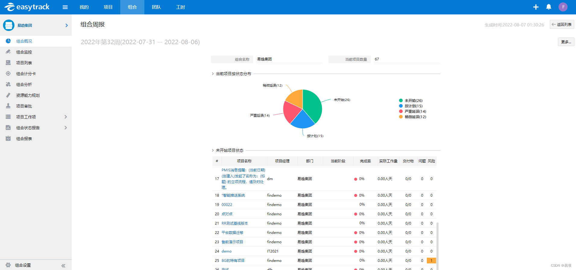
对于管理层来说,需要跟进公司所有项目情况,借助易趋系统,可以在管理驾驶舱查询到项目的重要信息概况,例如项目成本、问题风险、投资回报率、项目分布、财务跟踪等信息。除此之外,还可以从组合状态周报里快速查询详细项目信息。开会时,不用项目经理一一进行详细的数据汇报,可以直接就风险问题项进行讨论解决。

(易趋项目概况—组合周报视图)
对于管理层重点关注的各个项目进度情况,可以通过易趋系统的组合监控-管理阶段查看完成状态,通过颜色标记状态;点击各个项目就可以展示完整的里程碑计划。同时项目可以关联交付物、付款计划、收款计划,一键查询、快速切换。开会时使用系统辅助查询项目数据,更加快捷高效。

(易趋项目组合监控—管理阶段视图)
3.2从团队成员出发,5分钟掌握任务进度
对于团队成员来说,能够更好地配合项目经理完成项目,需要掌握项目整体进度情况。而借助易趋系统,可以使项目计划完成情况透明化,直观地让成员了解进度是否延期以及延期后会影响哪些任务。!

(易趋项目计划视图)
团队成员另一大关注点,莫过于自己所参与的项目任务进度、完成情况。团队成员所参与的项目可能有多个,在繁杂的工作状态下,容易弄混各项目的预计完成时间,导致项目延误。而易趋系统,在我的任务模块,可以展示所有项目的任务完成情况,系统会通过红黄绿进度条提示进度状态。在会o议时,可以及时掌握自己任务进度情况,进行沟通协调,避免会议时因双方存在信息差,发生冲突。

(易趋个人任务列表视图)
项目经理需要频繁开会是不可避免的,但如果能高效开展各个会议,则能避免日常工作时间完全被会议支配,还能减少开会的社死瞬间。那么高效开会需要牢牢掌握会前、会中、会后三个时间点的各项技巧;同时借助项目管理工具汇报减少与管理层、团队成员的信息差,节省沟通成本。