上一篇我们简单介绍了基于SkyWalking自定义增强的基本架构,即通过把Trace数据导入数据加工模块进行加工,进行持久化,并赋能grafana展示。
现在我们给出一个例子,对于量化交易系统,市场交易订单提交,该订单可以走模拟盘也可以走实盘,可以自动提交,也可以走人工提交,订单提交后,会把交易所给到的订单信息反馈回来。 需要监控的需求很简单:可以按,自动实盘/虚拟盘,人工实盘/虚拟盘订单分类监控,提交和反馈流程,满足指标项:
1 每分钟延时、延时百分位(P50/75/90/95/99 MAX)、每分钟请求数,排名前5的慢请求等监控项(metrics)
2 以及按排名前5的慢请求对应的SPAN进行抓取,分析出最慢的SPAN
那么SW原生监控有啥问题呢?
1 需要根据该流程在不同阶段的特征才能定位该流程,按Trace-Span模型来说,即需要一个Trace链根据不同Span提供的特征才能抓取该Trace,SW并不支持
例如 分辨人工/自动订单实际上是按Trace相关EndpointName来的
人工订单走页面,EntrySpan的 endpointName为POST:/api/trade/order/send
但自动订单由程序发起,EntrySpan的 endpointName为“rpc.OrderTradeService.send”
而分辨是否走实盘/虚拟盘,则是在后续Span,按tag systemFlag=1或2,来确认

而SW的搜索显然是不支持的
那增强计算模块怎么解决上述问题
对问题1: 按人工、自动、虚拟、实盘,形成4个搜索项,然后定时(基本)同时执行,把搜索结果叠加到ES索引中,按订单编号trade_id更新索引项,利用ES的向量特征形加上业务标签,供下游按业务标签定位需要的Trace
对问题2: 按预先设计的Tag值标识反馈消息,然后按Tag搜索,把搜索结果叠加到ES索引中,按订单编号trade_id更新索引项,利用ES的向量特征形加上业务标签,供下游按业务标签定位需要的Trace
对问题3 按业务标签计算各监控项(metrics),并按时间点汇总最慢的5个Trace,查找Span
我们按配置config来说明
关于问题1,我们配置了4个搜索项
"tasks" : [
{ #查找按EndpointName=rpc.OrderTradeService.send查找自动订单,并且在ES索引中增加业务标签 businessTag:: Auto
"name": "task.QueryTraces",
"para" : {
"serviceName" : "TradeService",
"endpointName" : "rpc.OrderTradeService.send",
"businessTag" : { "key": "businessTag", "value": "Auto"},
"tags" : {},
"traces_index" : "traces-" #索引名,xx-后面跟着日期
},
"switch" : "on", #搜索项有效
"interval" : "60" #每隔60秒执行一次
},
{ #查找按EndpointName=POST:/api/trade/order/send查找人工订单,并且在ES索引中增加业务标签 businessTag:: manual
"name" : "task.QueryTraces",
"para" : {
"serviceName" : "TradeService",
"endpointName" : "POST:/api/trade/order/send",
"businessTag" : { "key": "businessTag", "value": "manual"},
"tags" : {},
"traces_index" : "traces-"
},
"switch" : "on",
"interval" : "60"
},
{ #查找按tag: systemFlag=1 查找人工订单,并且在ES索引中增加业务标签 systemFlag:: 1 (实盘)
"name" : "task.QueryTraces",
"para" : {
"serviceName" : "TradeService",
"endpointName" : "",
"businessTag" : { "key": "systemFlag", "value": "sim"},
"tags" : { "key": "systemFlag", "value": "1"},
"traces_index" : "traces-"
},
"switch" : "on",
"interval" : "60"
},
{ #查找按tag: systemFlag=2 查找人工订单,并且在ES索引中增加业务标签 systemFlag:: 2 (实盘)
"name" : "task.QueryTraces",
"para" : {
"serviceName" : "TradeService",
"endpointName" : "",
"businessTag" : { "key": "systemFlag", "value": "RealTime"},
"tags" : { "key": "systemFlag", "value": "2"},
"traces_index" : "traces-"
},
"switch" : "on",
"interval" : "60"
},
task.QueryTraces是查询程序,按每分钟1次的节奏,按Graphql接口查询,需要用到的接口,按ServiceName按SW内置查询searchService接口查ServiceId , 按SW内置查询searchEndpoint接口查EndpointId
然后根据ServiceId , EndpointId调用,或者ServiceId和预置Tag,按SW内置查询接口queryBasicTraces查询相关Traces,注意点如下:
1 查询窗口要注意,也就是要防止Trace形成前执行查询语句,建议做成滑动窗口,可以调节窗口的大小,或者隔几秒多试几次(比如10秒执行3次)
2 要注意应用多页查询,queryBasicTraces有页数限制,一次最多1000条,要查全需要比较完整多页查询结构
查询完更新ES索引之后

很容易根据业务标签,获取我们所需的Traces
同理对问题2,我们引入配置文件,实际上我们利用FIX报文msgtype=8 报文的特征来标识反馈消息,然后按ordStatus,表示是否是成交或者订单有效的报文,即按tags msgType=8, ordStatus=2/0 查询相关Traces
{
"name" : "task.QueryTraces",
"para" : {
"serviceName" : "APIService",
"endpointName" : "",
"businessTag" : { "key": "OrdStatus", "value": "deal"},
"tags" : [{ "key": "msgType", "value": "8"},{"key": "ordStatus","value": "2"}],
"traces_index" : "traces-"
},
"switch" : "on",
"interval" : "60"
},
{
"name" : "task.TracesQueryInfo",
"para" : {
"serviceName" : "APIService",
"endpointName" : "",
"businessTag" : { "key": "OrdStatus", "value": "effect"},
"tags" : [{ "key": "msgType", "value": "8"},{"key": "ordStatus","value": "0"}],
"traces_index" : "traces-"
},
"switch" : "on",
"interval" : "60"
},
对于问题3,我们配置两种计算模块: 一是 task.Caculator用于计算各类Metrics,与SW无关,二是 task.SpanInfo计算 ES索引库中 按大于95%分位数延时的慢Traces,逐条查找全部Span
{ # 按业务标签查人工实盘的订单traces(businessTag=manual,systemFlag=RealTime),计算监控项
"name": "task.Caculator",
"para" : {
"businessTags" :[{ "key": "businessTag", "value": "manual"},{"key": "systemFlag","value": "RealTime"}],
"traces_index" : "traces-", # 源索引
"stat_index" : "traces_index-" #监控项索引
},
"switch" : "on",
"interval" : "60",
"delay" : 10 # 比源索引执行慢10秒
},
{ # 按业务标签查自动虚拟盘的订单traces(businessTag=auto,systemFlag=sim),计算监控项
"name": "task.Caculator",
"para" : {
"businessTags" :[{ "key": "businessTag", "value": "Auto"},{"key": "systemFlag","value": "sim"}],
"traces_index" : "traces-",
"stat_index" : "traces_index-"
},
"switch" : "on",
"interval" : "60",
"delay" : 10
},
{ # 按业务标签查自动实盘的订单traces(businessTag=auto,systemFlag=Realtime),计算监控项
"name": "task.Caculator",
"para" : {
"businessTags" :[{ "key": "businessTag", "value": "Auto"},{"key": "systemFlag","value": "RealTime"}],
"traces_index" : "traces-",
"stat_index" : "traces_index-"
},
"switch" : "on",
"interval" : "60",
"delay" : 10
},
{ # 按业务标签查反馈提交有效订单(OrdStatus=effect,systemFlag=Realtime),计算监控项
"name": "task.Caculator",
"para" : {
"businessTags" : { "key": "OrdStatus", "value": "effect"},
"traces_index" : "traces-",
"stat_index" : "traces_index-"
},
"switch" : "on",
"interval" : "60",
"delay" : 10
},
{ # 计算 ES索引库中 按大于95%分位数延时的慢Traces,逐条查找全部Span
"name": "task.SpanInfo",
"para" : {
"percentile" : 0.95,
"traces_index" : "traces-",
"span_index" : "traces_index-"
},
"switch" : "on",
"interval" : "60",
"delay" : 10
}
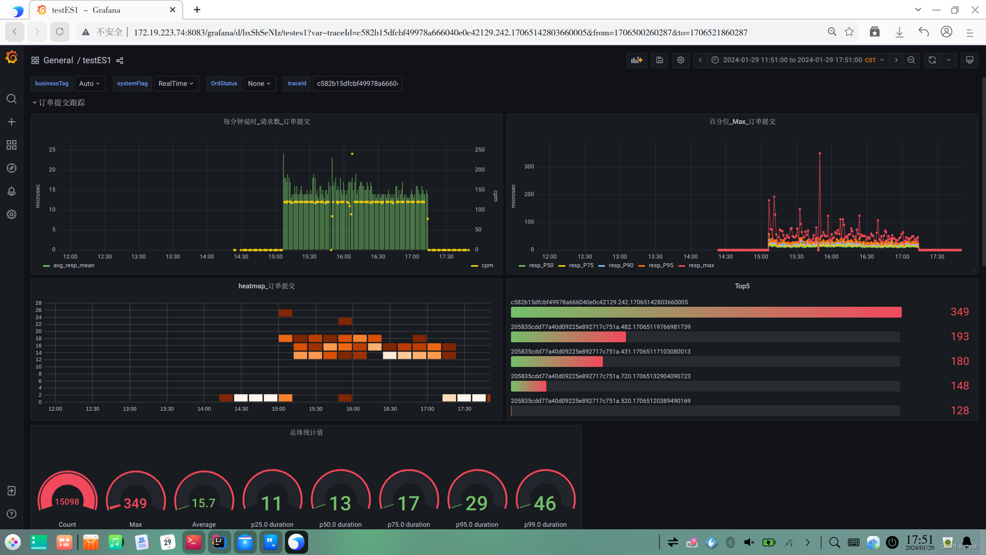
我们看一下订单提交计算结果索引

以及慢Trace相关Span的索引

关于task.QueryTraces,task.Caculator,task.SpanInfo,主要代码如下
task.QueryTraces
public class QueryTraces extends AbstractTraceQuery implements TaskService,Runnable{
private static final Lock lock = new ReentrantLock(); //对不同任务的竞争性资源加锁
ObjectMapper objectMapper = new ObjectMapper();
String serviceName,serviceId,endpointName,endpointId,traces_index;
ArrayNode businessTags;
JsonNode businessTag,tags;
DatasourceService datasource;
TargetdbService targetdb;
@Override
public void run() {
logger.info("QueryInfo begin...");
if("".equals(serviceId)){
//防止获取不到serviceId
serviceId=this.datasource.queryServiceId(serviceName);
if("".equals(serviceId)){
//第二次获取不成功就终止线程
logger.error("query serviceId fail");
return;
}
}
if(endpointName.equals("")){
//检查tags是否为空,为空就终止线程
if(tags.isNull() || tags.isMissingNode()) {
logger.error("endpointName & tags is both empty");
return;
}
} else{
if("".equals(endpointId)){
//防止获取不到endpointId
endpointId=this.datasource.queryEndPointId(endpointName,serviceName);
if("".equals(endpointId)){
//第二次获取不成功就终止线程
logger.error("query endpointId fail");
return;
}
}
}
targetdb.createForm(traces_index);
String endTime=getTimeEndPoint(1,40);
String startTime=getTimeEndPoint(3,41);
int retry=3; //重试次数
int lastArraylistSize=0;
ArrayNode traceList= JsonNodeFactory.instance.arrayNode();
logger.info("QueryInfo startTime:: {} endTime:: {}",startTime,endTime);
try{
while(retry>0){
//查询SW的traces数据,注意有可能需要分页查询
traceList=getMultiPageResult(datasource,serviceId,endpointId,startTime,endTime,tags);
logger.info("traceList:: {} retry:: {}",traceList.toString(),retry);
if(traceList.size()>lastArraylistSize){
//如果查到结果,打业务标签,并按TraceId调批量更新目标库
lastArraylistSize=traceList.size();
Map<String, List<Map<String,Object>>> traceMap = genTraceMap(businessTags, traceList); //结果集合
targetdb.updateDate(traces_index,traceMap);
//打时间戳
logger.info("TracesQuery update is done. {}",System.currentTimeMillis());
}
try {
// 暂停执行5秒钟
Thread.sleep(5000);
} catch (InterruptedException e) {
e.printStackTrace();
}
retry--;
}
}catch (Exception e) {
e.printStackTrace();
return;
}
}
@Override
public void init(JsonNode paraData, DatasourceService datasourceService, TargetdbService targetdbService) {
......
}
}
task.Caculator
public class Caculator extends AbstractTraceQuery implements TaskService,Runnable {
private final static Logger logger = LoggerFactory.getLogger(TracesQueryInfo.class);
private static final Lock lock = new ReentrantLock(); //对不同任务的竞争性资源加锁
String traces_index, stat_index;
ArrayNode businessTags;
JsonNode businessTag;
DatasourceService datasource;
TargetdbService targetdb;
private Map<String,Object> traceProcess(Map<String,Object> sourceMap){
//处理traces查询结果
AtomicInteger durationSum= new AtomicInteger();
AtomicInteger count= new AtomicInteger();
AtomicInteger maxDuration=new AtomicInteger();
double durationAvg,p50,p75,p90,p95,p99;
ArrayList<Integer> durationArray = new ArrayList<>();; //延时集合,用于计算分位数
sourceMap.entrySet().stream().forEach((Map.Entry<String,Object> entry) -> {
count.getAndIncrement();
String traceId = entry.getKey();
System.out.println("traceId::" + traceId);
Integer duration = (int) Double.parseDouble(entry.getValue().toString());
durationSum.addAndGet(duration);
if (duration > maxDuration.get()) {
maxDuration.getAndSet(duration);
}
durationArray.add(duration);
});
durationAvg=(durationSum.get())/(count.get());
p50=percentile(durationArray.toArray(new Integer[durationArray.size()]),0.5);
p75=percentile(durationArray.toArray(new Integer[durationArray.size()]),0.75);
p90=percentile(durationArray.toArray(new Integer[durationArray.size()]),0.90);
p95=percentile(durationArray.toArray(new Integer[durationArray.size()]),0.95);
p99=percentile(durationArray.toArray(new Integer[durationArray.size()]),0.99);
Map<String,Object> resultMap = new HashMap<>();
resultMap.put("max_resp",maxDuration.get());
resultMap.put("mean_resp",durationAvg);
resultMap.put("count",count.get());
resultMap.put("p50",p50);
resultMap.put("p75",p75);
resultMap.put("p90",p90);
resultMap.put("p95",p95);
resultMap.put("p99",p99);
return resultMap;
}
@Override
public void run() {
if(targetdb.isExisted(traces_index)){
logger.info("TracesStatInfo begin...");
String endTime =getTimeUtcEndPoint(1,30);
String startTime=getTimeUtcEndPoint(2,31);
logger.info("startTime:: {} endTime:: {}",startTime,endTime);
try{
// 在es trace表中,按bussinesTagList 查找local_time_stamp在当前时间范围内的记录
logger.info("statQuery queryDate begins ... {}",System.currentTimeMillis());
Map<String, Object> dataMap=targetdb.queryData(traces_index,businessTags,startTime,endTime,"duration");
Map<String, Object> resMap = new HashMap<>();
if(null!=dataMap) {
//Map<String, Object> resMap = new HashMap<>();
logger.info("TracesStatInfo resultMap:: {} ", dataMap.toString());
resMap = traceProcess(dataMap);
// targetdb.createForm(stat_index);
//targetdb.insertDate(stat_index, seqNo, resMap);
}else{
//找不到置0
logger.info("StatInfo resultMap is null ");
resMap.put("max_resp", 0);
resMap.put("mean_resp", 0);
resMap.put("count", 0);
resMap.put("p50", 0);
resMap.put("p75", 0);
resMap.put("p90", 0);
resMap.put("p95", 0);
resMap.put("p99", 0);
}
//打业务标签和时间戳
resMap = getMapWithTags(businessTags, resMap);
String seqNo = generateSeqNo(); //生成序号
// 加锁
lock.lock();
targetdb.createForm(stat_index);
targetdb.insertDate(stat_index, seqNo, resMap)
}catch(Exception e){
e.printStackTrace();
return;
}finally {
// 释放锁
lock.unlock();
}
}else{
logger.info("trace_index {} is not existed",traces_index);
}
}
@Override
public void init(JsonNode paraData, DatasourceService datasourceService, TargetdbService targetdbService) {
.....
}
}
task.SpanInfo
public class SpanInfo extends AbstractTraceQuery implements TaskService,Runnable{
private final static Logger logger = LoggerFactory.getLogger(SpanQueryInfo.class);
private static final Lock lock = new ReentrantLock(); //对不同任务的竞争性资源加锁
String traces_index, span_index;
DatasourceService datasource;
TargetdbService targetdb;
double percentile;
private Map<String,Object> findTraces(Map<String,Object> sourceMap,double percentile){
ArrayList<Integer> durationArray = new ArrayList<>();; //延时集合,用于计算分位数
Map<String,Object> resultMap = new HashMap<>(); //结果集合
//计算percentile分位
sourceMap.entrySet().stream().forEach((Map.Entry<String,Object> entry) ->{
Integer duration = (int) Double.parseDouble(entry.getValue().toString());
durationArray.add(duration);
});
double percentileData = percentile(durationArray.toArray(new Integer[0]), percentile);
logger.info("percentileData:: {}",percentileData);
//查找超过percentile的traceId
sourceMap.entrySet().stream().forEach((Map.Entry<String,Object> entry) ->{
double duration = (double) Double.parseDouble(entry.getValue().toString());
if(duration>=percentileData){
String traceId=entry.getKey().toString();
resultMap.put(traceId,duration);
}
});
return resultMap;
}
@Override
public void run() {
logger.info("SpanInfo begin...");
//建表
targetdb.createForm(span_index);
try{
logger.info("SpanInfo try begin...");
//找到当前trace_index索引中所有高出95%的值的traceId集合
Map<String, Object> dataMap=targetdb.queryAllData(traces_index,"duration");
if(null!=dataMap) {
logger.info("SpanInfo resultMap:: {} ", dataMap.toString());
//查找高于percentile分位数的值
Map<String, Object> resMap = findTraces(dataMap, percentile);
logger.info("spanInfo foundedMap:: {} ", resMap.toString());
//遍历查询结果,如果span_index中不存在,则查询span后插入span_index
resMap.entrySet().stream().forEach((Map.Entry<String, Object> entry) -> {
String traceId = entry.getKey();
if (targetdb.isNotInTheIndex(span_index, "traceId", traceId)) {
//按traceId查询span
ArrayNode spanList = datasource.getTraceSpans(traceId);
Map<String, List<Map<String, Object>>> spansMap = genSpanMap(traceId, spanList); //组成SpanList
//插入span_index
targetdb.updateDate(span_index, spansMap);
}
});
}else{
logger.info("SpanInfo resultMap is null ");
}
}catch(Exception e){
e.printStackTrace();
return;
}
}
@Override
public void init(JsonNode paraData, DatasourceService datasourceService, TargetdbService targetdbService) {
....
}
}
完成索引持久化后,就可以以grafana访问ES库形成展示,这部分不展开,看一下效果


姑且算抛砖引玉吧,希望各位大佬也分享一下方案